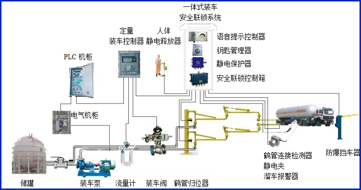
產品 · 簡介
AW–VP型語音提示控制器,主要配套定量裝車控制系統,對裝車過程中的流程進行語音提示,對裝車過程中的各種安全報警進行語音報警,它采用RS485通訊方式,提供MODBUS RTU協議,最多支持200條語音內容,受定量裝車控制儀、PLC及DCS控制。具方便了司機的操作,又增強了裝車過程的安全報警。



設備符合相關安全標準的規定,特別適用于易燃、易爆等液態石油化工產品周轉頻繁的汽車裝車場合。
產品參數
| 輸入電壓 | 24VDC |
| 通訊接口 | RS485 |
| 通訊協議 | RS485、MODBUSRTU協議 |
| 工作電流 | <90mA |
| 防爆等級 | ExdiaⅡBT6Gb |
| 工作溫度 | -40~60℃ |
產品特點
產品特點:
(1)本裝置為定量裝車控制儀的關聯配接設備,為本質安全型設備。
(2)設備采用開放、標準的Modbus RTU通訊協議,能接受觸摸屏、各類型PLC、MCU、上位機等各種通用控制設備的控制;控制器可通過標準Modbus RTU通訊協議對最大200段語音進行選播。用戶可根據現場情況錄制200種不同的語音,從而完全滿足裝車流程各環節的語音播報。本設備還可以通過防爆485基站進行遠距離通訊控制。
(3)設備的音量可以根據現場情況調節;
(4)設備外殼采用不銹鋼外殼材料,結實可靠美觀耐用;
(5)超低功耗,有隔爆兼本安控制箱或裝車儀提供24V電源,工作電流<90mA;








